Zenon Network March 2023 Community Update
(Any views expressed in the below are the personal views of the author and should not form the basis for making investment decisions, nor be construed as a recommendation or advice to engage in investment transactions.)
Starship update March 2023 - the trustless multichain bridge is going live soon?
tl;dr
- Developers worked all month to deliver S Y R I U S upgrades and interoperability solution before the end of month pull request deadline.
- @DigitalSloth has been working on PHP SDK updates, refactoring and optimizing some of the zenonhub.io code and getting the explorer ready for the incoming bridge and HTLC updates.
- @Sumamu submitted a PR for the NoM Multi-chain Technology and Orbital Program (trustless multichain bridge).
- @George submitted a PR for the Point Time Locked Contract (PTLC) Code. HTLCs were submitted last month.
- @AlienC0der is working on PRs for Github Actions to build go-zenon and several S Y R I U S v0.0.6 upgrades and bug fixes.
- @Mike is working on WalletConnect integration for S Y R I U S v0.0.7.
- @Sol and @Vilkris are working on the Atomic Swap UI and code to enable the swaps natively in S Y R I U S v0.0.7.
- @CryptoFish is working on testing S Y R I U S improvements and fixing bugs.
- @DrBlaze continues to work on the native iOS wallet. No target delivery date is set but did send out a tweet in early April. Check out the updated interactive wallet design.
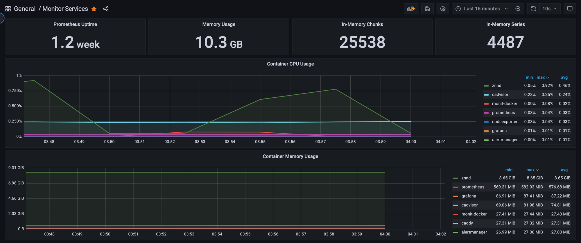
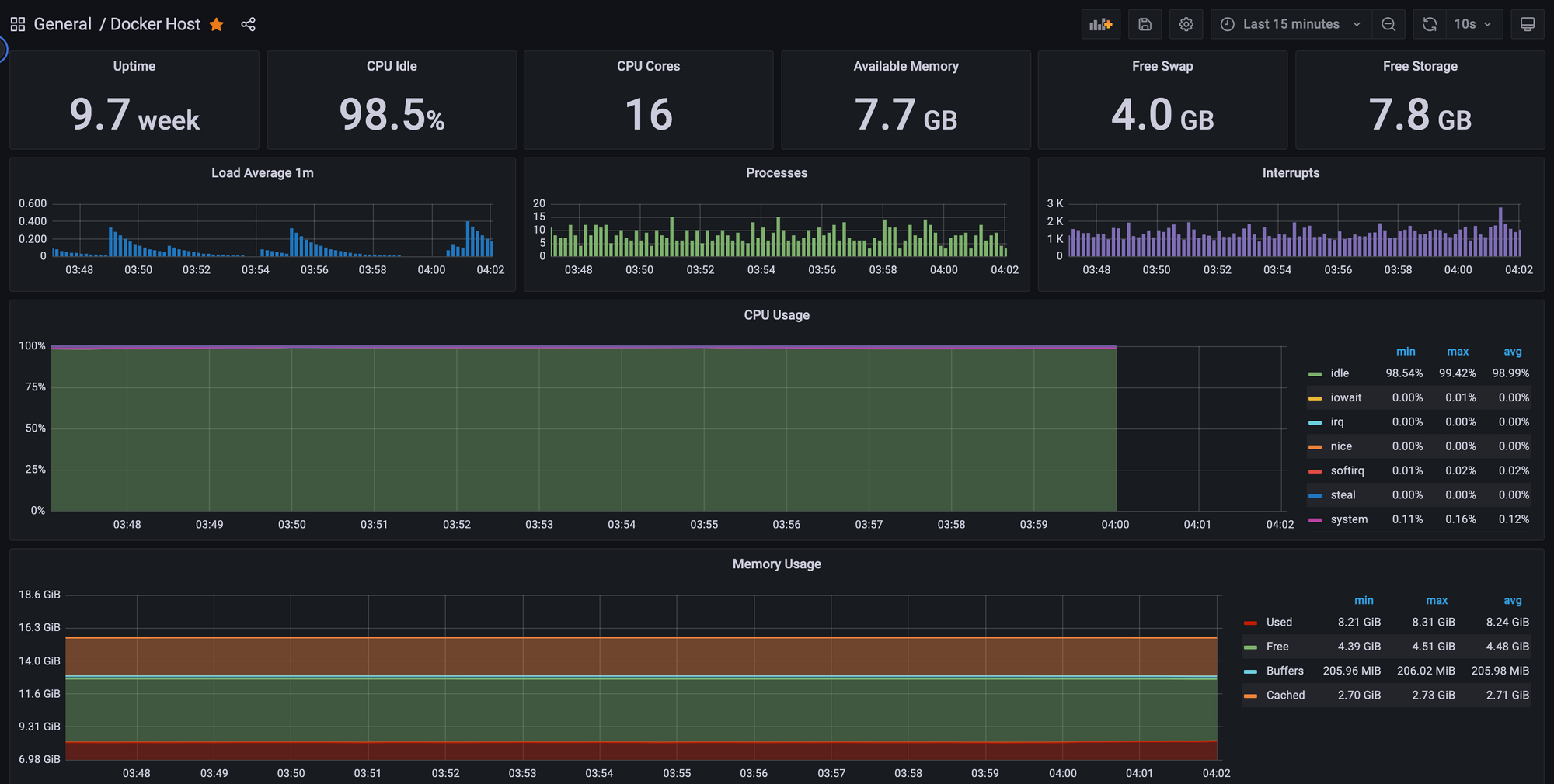
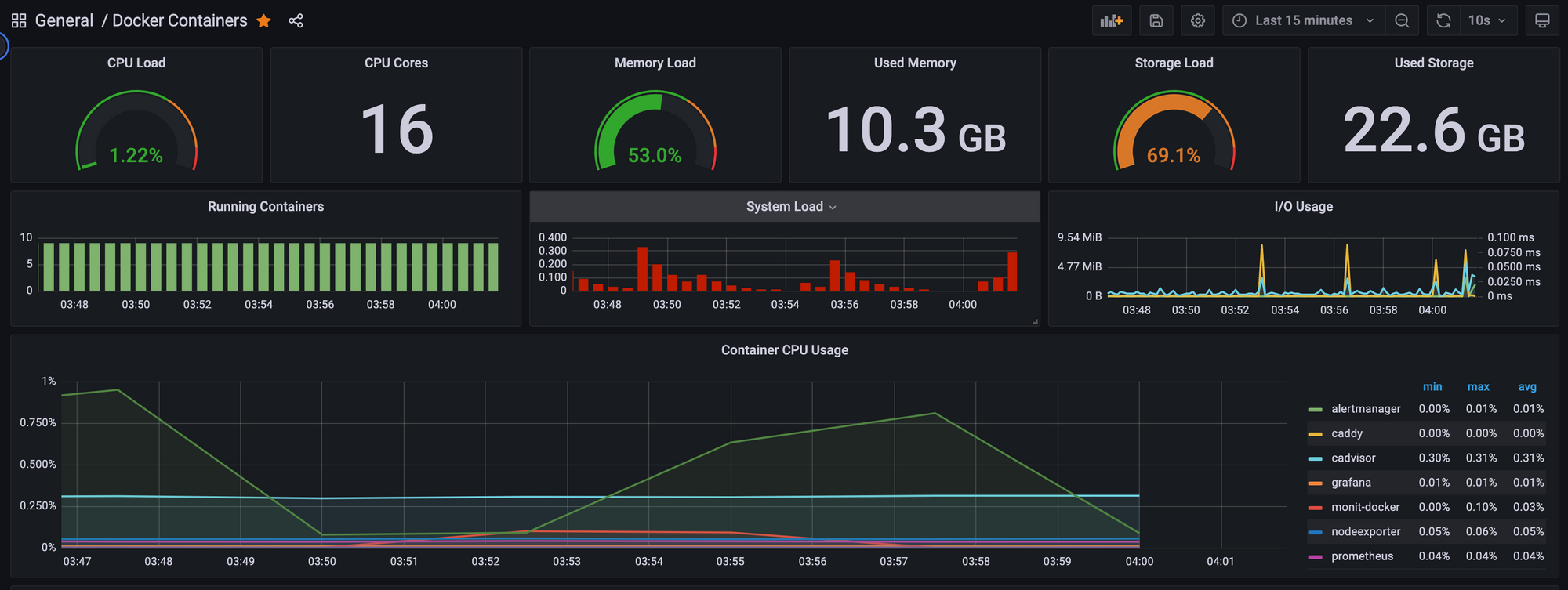
- @0x3639 released znndNode to run a dockerized node with grafana monitoring.
- @MrKaine was upgraded to v2.0 and is having fun trolling the trolls on telegram.
- Please swap your remaining $wZNN to native $ZNN as soon as possible. The bridge is no longer supported - Mr. Kaine
Marketing Update
mehowz | Website | GitHub | Forum | Discord | Twitter
- Started to port Zenon.Org content into the new Nuxt 3 framework.
- The new attribute.zenon.org performance marketing technology (currently a desktop app for now) is completed and its official release is pending some minor bug fixes. Documentation and instructional videos will be prepared shortly. Check out this Twitter thread to learn more.
- Zenon.Org has been approved into the Intercom Early Stage Program. Their systems will get integrated into the greater marketing mix.
- A marketing Pillar named HyperGrowth has been spun up. All of its proceeds will be used towards the funding of development of marketing technologies and eventually campaigns.
- Zenon.Org has begun the design of the upcoming web-based syrius.zenon.org funnels and wallet, which'll make use of the anticipated WalletConnect integration in the S Y R I U S desktop wallet.
0X3639 | Website | Github | Forum | Telegram | Twitter
0x3639 released two new articles in March.
0x upgraded the Twitter account @Learn_Zenon to a Blue Check in hopes of building a strong community around the handle.

Development Update
digitalSloth | Website | Github | Forum | Telegram | Twitter

digitalSloth maintains the website https://zenonhub.io. He created a new Twitter account called Zenon Whale Alert which tracks and reports large movements of $QSR and $ZNN.
25,733.5 $ZNN was sent from an unknown address to an unknown address
— Zenon Whale Alert (@ZenonWhaleAlert) April 3, 2023
Tx: https://t.co/gpnMScRtJI#ZenonWhaleAlert #Zenon #Bitcoin #NoM $ZNN $QSR $BTC
In addition, he is working on PHP SDK updates, refactoring and optimizing some of the zenonhub.io code and getting the explorer ready for the incoming bridge and HTLC updates.
George | Website | Github | Forum | Telegram | Twitter |

George submitted the PTLC PR for review. PTLCs still need more testing and client software. Kaine provided some feedback and George updated the code. He has expressed interest in an Automated Market Making (AMM) contract and dynamic plasma. !Wen Unizwap?
George continues to publish articles on Zenon Zealot.
Vilkris | Website | Github | Forum | Telegram | Twitter |

Vilkris updated zenon.tools so APRs are now calculated based on the real QSR price from CoinGecko. In addition he is working with Sol on the UI/UX and code to implement Atomic Swaps in S Y R I U S v0.0.7.
You can test out the latest design here. It's inspired by Uniswap simplicity. Check out the video below if you want a design walk through.
Atomic swaps are coming to @Zenon_Network
— Learn Zenon (@Learn_Zenon) March 25, 2023
✅ HTLC code complete
✅ Figma design complete
🟢 SYRIUS code underway
What are atomic swaps? 👇https://t.co/mEjK6iknfl#bitcoin #thealiensknow $ZNN $QSR pic.twitter.com/nGwyGYCjgr
Dr. Blaze | Github | Forum | Telegram | Twitter

Dr. Blaze continues to work on the S Y R I U S Mobile Wallet. Check out the latest figma design below: very cool graphics. No delivery date for testing is available which means... "zoon".

Sol Sanctum | Github | Forum | Telegram | Twitter |

Sol is working with @Vilkris on native Atomic Swaps in S Y R I U S v0.0.7. He also updated a Swap Decay Calculator in his Zenon PoCs repo.
CryptoFish (KingGorrin) | Github | Forum | Telegram | Twitter

Cryptofish (KingGorrin on Github) is working on S Y R I U S bug fixes. You can see the list of 9 PRs he submitted in March.

Check out his work product. He defines the what, why, how, and fix. It's super easy to follow and understand.


AlienC0der submitted several PRs for Github Actions to build go-zenon, S Y R I U S, and the HyperCore Orchestrator. He continues to work on S Y R I U S improvements and bug fixes. He is also working on the Wallet Connect integration with S Y R I U S.
Sumamu | Github | Forum | Telegram | Twitter |

After more than eight months of work, Sumamu and his team submitted the PR to enable the trustless multichain bridge. Mr. Kaine provided some initial feedback and the team updated the code the following day. Now we wait for the merge.
DexterLabZ | Github | Forum | Telegram | Twitter |

DexterLabZ is helping Sumamu with the Bridge frontend design. The community identified a few UX issues that he will address in the next release.
Feel free to explore the Testnet bridge.testnet.zenon.community interface and provide feedback on telegram.
Alien Valley | Website | Github | Forum | Telegram | Twitter |

No update to report.
0X3639 | Website | Github | Forum | Telegram | Twitter |

In March 0x delivered znndNode, a self contained znnd Node in docker with Grafana metrics and SSL endpoints.




- Wrote two blog posts to zenon.info
- Market making on Stex in the $ZNN/$USDT pair.
- Testing S Y R I U S releases with Sol, CryptoFish and AlienC0der.
- Testing the bridge and dockerized testnet.
Mik3Mast3rs | Github

Mik3 is working on S Y R I U S improvements with AlienCoder. Specifically they are working on implementing WalletConnect in SYRIUS v0.0.7.
Mr. Kaine | Website | Github | Forum | Telegram | Twitter | Youtube |

Updates from Mr. Kaine.
Mr. Kainez updated the brain algo to v2.0 and started to troll the community.

Mr. Kaine identified some Phase I Goals

Mr. Kaine discussed the theoretical TPS of NoM once Narwhal and Tusk are implemented: it's fast.

You can read more about Narwhal and Tusk and other high performance DAG systems below.

Mr. Kaine reviewed all the proposed upgrades to go-zenon and provided feedback. All suggestions were incorporated the following day.
Artwork of the Month


Member discussion